
[ARIA Performax] 오픈소스 WAS 전환, 비용 줄이고 안정성 높이는 Tomcat 운영 솔루션
무거운 상용 WAS에서 오픈소스 기반 Tomcat으로 전환하는
기업이 늘고 있습니다. 하지만 운영 관리의 복잡성과 기술지원 부재라는 새로운 과제에
직면하셨다면 (주)솔인시스템의 ARIA Performax가 해답입니다.
합리적인 가격,
합리적인 가격과 GS인증 1등급의 검증된 기능으로
Tomcat 운영 솔루션의 새로운 기준을 제시합니다.
ARIA Performax를 통해 IT 인프라의 운영 자율성과 비용 효율성을
지금 바로 극대화 하세요.

상용 솔루션의 대안 : ARIA Performax가 필요한 이유
기업의 IT 인프라 환경은 빠른 속도로 클라우드 및 오픈소스로 전환되고 있습니다.
그 중심에 있는 Apache Tomcat은 가볍고 확장성이 뛰어나지만,
수십 대의 인스턴스를 운영할 때 다음과 같은 문제에 봉착하게 됩니다.
높아지는 WAS 운영의 복잡도와 관리 리스크
-
수동 관리의 한계
: 여러대의 Tomcat 인스턴스를 서버별로 일일이 관리하는 수작업은오류 발생 가능성을 높이고 운영팀의 피로도를 가중시킵니다.
-
성능 저하 징후 포착 실패
: CPU, 메모리, Heap 등 서버 자원 상태를 실시간으로 통합 파악하기 어려워,잠재적인 병목 현상이나 성능 저하 요인을 놓치기 쉽습니다.
-
기술지원 공백
: 오픈소스의 장점인 "자유로움"이 때로는 "기술지원 부재"로 이어져장애 발생 시 신속한 대응 체계 구축이 어렵습니다.
(주)솔인시스템의 ARIA Performax는 이러한 문제를 해결하고,
기업이 오픈소스 WAS 환경에서도 상용 솔루션 수준의 안정성과 전문성을 확보하도록 돕는
B2B 전용 퍼포먼스 매니저 입니다.

GS인증 1등급 검증: ARIA Performax 의 6가지 핵심 기능
ARIA Performax는 단순한 Tomcat 관리 솔루션을 넘어, 설정, 관리, 모니터링, 장애 대응을
하나의 플랫폼으로 통합했습니다.
특히 GS(Good Software) 인증 1등급을 획득하여 기능성과 신뢰성을
공식적으로 인정 받았습니다.






1) Tomcat 통합 관리 및 신속한 설정 제어
중앙 대시보드: 복잡한 인스턴스를 헥사곤 패널과 토폴로지 뷰를 통해 직관적으로
시각화하여 Tomcat 서버 상태를 한눈에 파악합니다.
원클릭 제어: Web 상에서 Tomcat 서버 시작/정지를 간편하게 제어하고
Server.xml 등 주요 환경 설정을 신속하게 변경할 수 있습니다.
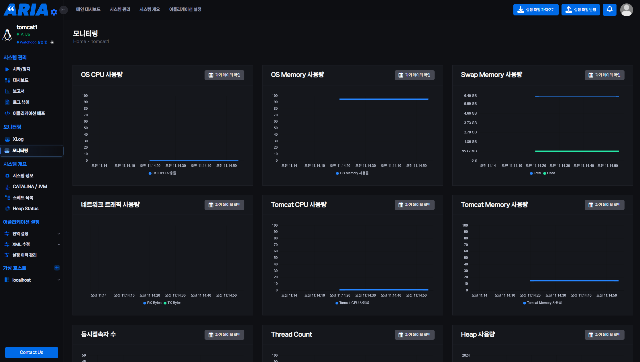
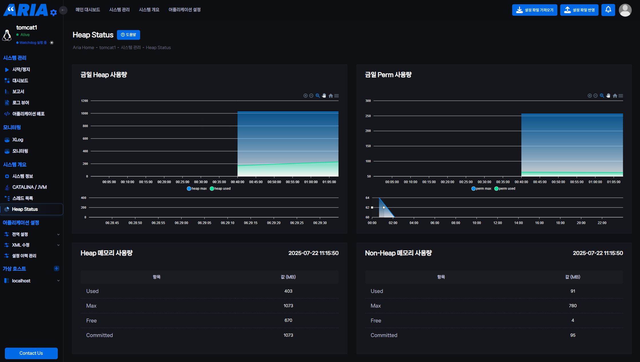
2) 실시간 성능 모니터링과 선제적 장애 대응
종합적인 모니터링: CPU사용량, Memory, Thread 활동 등 핵심 시스템 리소스를
실시간 적으로 제공하여 WAS 성능 저하 징후를 사전에 감지합니다.
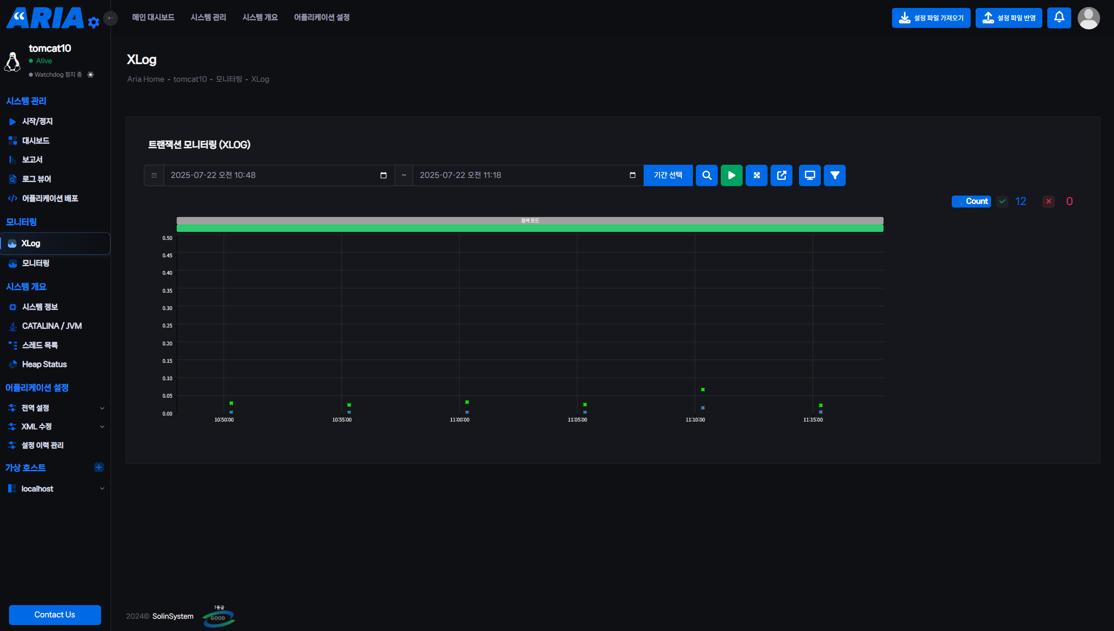
X-log 연동 분석: 트랜잭션의 흐름을 분석하고 병목 구간을 시각화하여 지연 요인을 빠르게 파악하고 해결합니다.
3) 강화된 보안 및 접근 제어 가능
보안 위협 탐지: SQL Injection, XSS 등 주요 웹 공격 패턴과 워드프레스 취약점 접근을 선제적으로 대응합니다.
역할 기반 권한 관리: 관리자, 서버 담당자 등 역할에 따른 접근 권한 설정 및 접속 이력 기록 기능을 통해 시스템 통제력을 높입니다.
비용 절감과 운영 전문성을 동시에 확보하는 도입 전략
| 패키지 | 주요 내용 및 특징 | 대상 기업 |
| 아리아 스탠다드 | Tomcat 운영 핵심 기능에 집중한 실속형 구성 | 자체 운영 인력이 충분하거나, 도입 비용 최소화를 원하는 환경 |
| 아리아 엔터프라이즈 | ARIA 기능 + 오픈소스 WEB/WAS 기술지원 (Apache/NGINX/Tomcat 전반) |
상용 솔루션 수준의 안정성과 외부 기술지원 체계를 원하는 기업 |
아리아 퍼포맥스 : 톰캣 운영의 새로운 기준을 경험하세요
"Tomcat만 잘 돌아가면 된다"는 시대는 지났습니다.
지속 가능한 IT 서비스 안정성과 경쟁력 확보를 위해서는 Tomcat 운영에 대한 전략적 접근이 필요합니다.
ARIA Performax는 복잡한 WAS 운영 환경에 대한 완벽한 대안이며,
기업의 안정성과 보안 수준을 한 단계 끌어 올려줍니다.
실제 사용 환경과 유사하게 아리아 퍼포맥스를 테스트 해볼 수 있도록
무료 데모를 제공하고 있습니다.
도입 전 충분한 검토를 통해 최적의 결정을 내리세요.
견적 문의 및 데모 신청
https://solinsystem.co.kr/contact/quotationCreate.do
(주)솔인시스템 | 제품견적문의
<!-- PRELOADER SPINNER ============================================= --> (주)솔인시스템 | 제품견적문의 <!-- SINGLE POST ============================================= --> 기술지원 서비스 컨설팅 및 기술지원, 교육에 관심이 있
solinsystem.co.kr
유선 문의
02-6749-6250
이메일
sales@solinsystem.co.kr
[함께 읽어보면 좋은 글] https://blog.naver.com/solinsystem/223792294166
'주요 사업분야 > Product | Tomcat 통합 관리 콘솔 ARIA' 카테고리의 다른 글
| [News] 오픈소스 소프트웨어 Apache Tomcat을 위한 혁신적인 톰캣 통합 관리 툴- '아리아' 출시 | 2024-07-30 (0) | 2024.07.30 |
|---|